过滤器相关设置
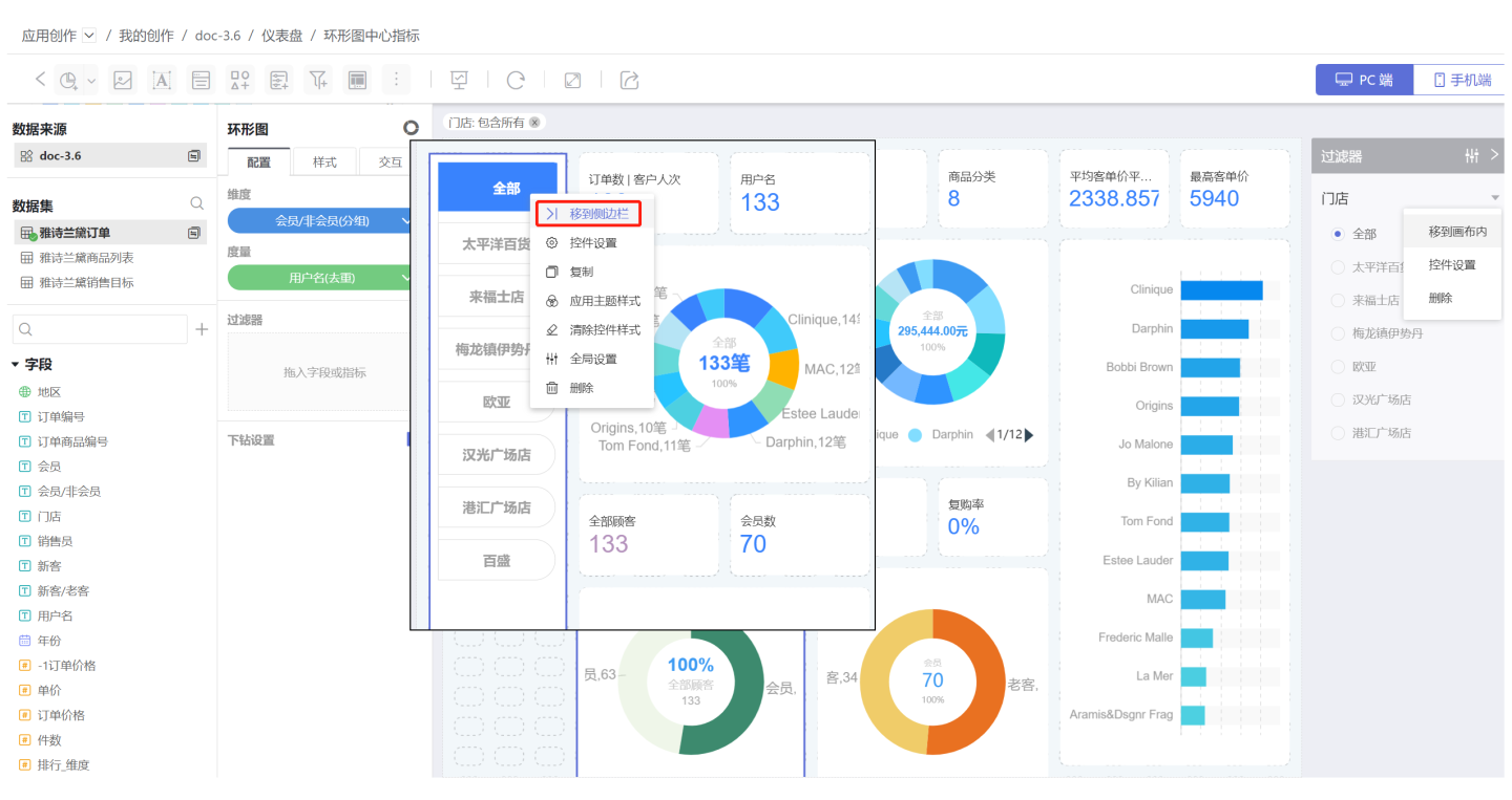
侧边栏过滤器
当画布内控件有限时,可以将过滤器从画布内移动到侧边栏,使用时展开进行数据过滤筛选,不用的时候收起在侧边栏。 
过滤器添加时都会展示在画布内,可以通过三点菜单中移动侧边栏,移动到侧边栏。过滤器在侧边栏时可以通过移到画布内把过滤器移回到画布内。

过滤器在侧边栏时,展示样式是固定的,不支持设置。
说明
移动端侧边栏展示
在移动端也可以展示侧边栏,在应用创作中移动端侧边栏展示与 pc 端没有差异,如图所示。 
发布后,侧边栏会展示在仪表盘的右上方,点击侧标栏 icon 展示侧边栏中所有控件(包括过滤器控件和参数控件),通过勾选过滤选项进行仪表板数据筛选,再次点击时回到仪表盘页面。 
过滤器交互操作
在控件设置->交互中,设置过滤器相关的交互操作。 包括过滤其他数据集、联动过滤相关图表、联动过滤指定图表、外层过滤。
提示
1.过滤按钮没有交互操作。 2.侧边栏过滤器在交互中可以设置发布后显示过滤标签和发布后可见。
过滤其他数据集字段
过滤其他数据集字段是指将当前过滤器字段值与其他数据集字段进行关联。当过滤器选项变化时,设置的其他数据集字段的图表也会跟随过滤选项而联动,如图所示,设置联动后,红色框中的图表会随过滤器进行联动。

树形过滤器包含多个过滤字段,所以树形过滤器设置过滤其他数据集字段时,需要首先选择相应的过滤字段。
联动过滤相关性图表
联动过滤相关性图表,其中相关性图表指的是使用过滤选项所在数据集制作的图表。该项默认选中,表示过滤器选项变化时会联动本仪表盘中所有相关性图表。
联动过滤指定图表
联动过滤指定图表,是在相关性图表中挑选一部分图表进行联动。没有选中的相关性图表不会进行联动。
说明 联动过滤指定图表配置时会将仪表盘中所有图表都列出来,包括相关性图表和非相关性图表。勾选非相关性图表不会进行联动。

外层过滤
过滤器默认进行外层过滤,即先进行图表渲染,再通过过滤选项筛选图表中的数据。当该功能关闭时,过滤器会下推到数据集,即先筛选数据集的数据,再进行渲染,可以提升查询性能。
当外层过滤功能关闭时,不是所有场景下过滤器都会下推到数据集。
当数据集 A 作为数据模型的从表时:
- 如果图表中使用到了数据集 A 的字段,那么数据集 A 的过滤器会下推到数据集。
- 如果图表中没有使用到了数据集 A 的字段,并且数据集 A 作为从表没有修改名称,那么 A 的过滤器会下推到数据集。
- 如果图表中没有使用到了数据集 A 的字段,并且数据集 A 作为从表修改了名称,那么 A 的过滤器不生效,并且不会下推到数据集。
用数据集 A 创建了聚合数据集 B(或多表联合、数据聚合等类型的派生数据集 B),并用 B 做图。
- 聚合数据集 B 开启了“继承上游权限”,数据集 A 的过滤器会下推到数据集 B 并作用到相关图表中。
- 聚合数据集 B 没有开启“继承上游权限”,数据集 A 的过滤器不会下推到数据集 B。
注意
当使用数据模型作图关闭外层过滤时,模型中的过滤器下推后可能会导致图表显示数据与开启外层过滤不一致,这种情况下请谨慎关闭外层过滤功能。
始终过滤模型内数据
数据分析师在使用数据模型从表做图后(模型如下图),添加过滤器时想要使用模型分支1从表的字段值过滤,来影响筛选分支2从表相关图表数据。 
在过滤器新增始终过滤模型内数据勾选项,默认不勾选,树形过滤器、动态树过滤器不支持该功能。
功能生效条件:
- 模型未启用维度去重
- 从表到主表路径上所有关联条件必须为简单条件
- 从表上没有过滤条件

全局设置
当仪表盘中有多个过滤器时,筛选某一个过滤器的时候,希望相关的过滤器也可以随之变化,实现过滤器之间联动。如示例中城市选择北京时,希望在门店中仅展示北京的门店信息。 
全局设置可以调整过滤器的层级关系实现过滤器关联。点击过滤器的三点菜单中的全局设置,在弹框中展示了该过滤器能够进行层级调整的所有过滤器,通过红色按钮调整上下位置,通过蓝色按钮调整层级。
示例中城市和年份是同一层级,互不影响。 城市是门店的父级。年份是订单的父级。当城市选择北京,门店中显示北京相关选项,年份和订单过滤器不进行联动。同理,当年份选择2019时,订单会随之变化,城市和门店不受影响。
提示
- 全局设置改变了过滤器之间的层级关系,实现了过滤器之间的联动。
- 子级过滤器的默认值选择受父级过滤器的影响。如城市的默认值选择北京,门店的默认值选择来福士店,而北京没有来福士店,所以此时默认值会自动选择北京下面的第一个门店。
- 层级关系只是控件之间的联动逻辑关系,即使是不同数据来源的控件也允许设置层级关系,参数控件与过滤器控件也是允许设置层级关系的。
- 应用级别的过滤控件或参数控件在多个仪表盘之间共享,所以层级关系在多个仪表盘中是共享的。
- 仪表盘内的过滤控件和参数控件无法设置为应用级别控件的父级。
内部过滤器
内部过滤器即在过滤器中添加过滤器,对过滤器字段的取值范围进行控制。 
当过滤字段为文本类型时,支持包含、排除、表达式三种方式。 
当过滤字段为数字类型时,支持以下过滤方式:
- 范围:设置数字范围,在范围内的数字条件会被筛选。 可以包含边界值,支持手动输入。
- 比较:设置数字的比较算式,符合算式成立的条件会被筛选,比较类型包含不等于、等于、大于等于、大于、小于等于、小于、为空、不为空。
- 包含:根据被选中的项进行条件筛选。
- 排除:根据没有选中的项进行条件筛选,选中的项被排除。
- 表达式:使用表达式进行条件筛选
如示例中,选择单价大于500以上的销售订单的门店时,使用不同方法进行过滤操作: 
当过滤字段为时间类型时,支持以下过滤方式:
- 时间段
- 按年
- 按季度
- 按月份
- 按范围
- 按表达式

内部过滤器可以设置是否在图表中展示过滤信息,当勾选该项后,打开图表的时候会显示该信息。

