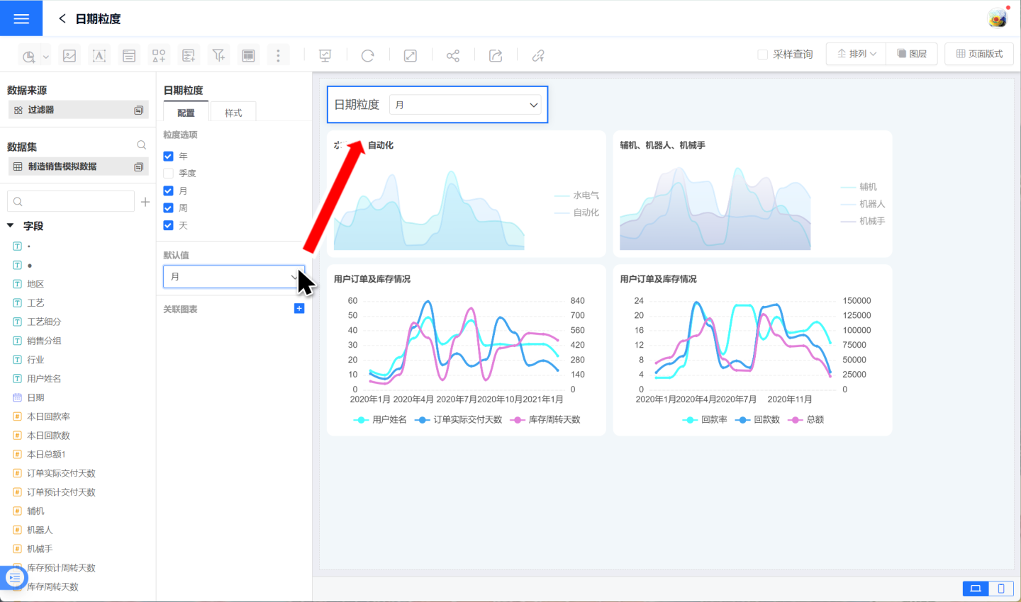
日期粒度
在业务数据分析过程,图表通常会展示某一时间范围内的业务信息,但是图表的维度一旦设定就不能更改了,如设定按年展示销售数据后,可以通过筛选器筛选时间范围为某年的第一个季度,但是图表展示的时间是某年,而不是该年的第一季度。
日期粒度过滤器可以很好的解决上述情况,支持日期粒度自由配置,将其与图表关联,可以动态改变图表日期粒度,使图表展示年、季度、月、周、天等不同粒度的数据信息,不受图表初始日期粒度的限制。
接下来介绍如何使用日期粒度过滤器,可以参照下面的步骤添加、配置日期粒度过滤器。
点击新建过滤器->日期粒度,创建一个新的日期粒度过滤器,调整过滤器大小和位置。

设置日期粒度的选项,支持设置年、季度、月、周、天五个粒度。设置后在仪表盘中可以显示相关的粒度值。示例中选择年、月、周、天四个粒度。

设置默认值,默认值是在步骤2设置的选项中选择一个作为默认选项。示例中选择月作为默认值。

关联图表。将图表与粒度日期进行关联,选择日期维度字段。

按照上述步骤设置后,可以看出当日期粒度过滤器的选项中进行切换时,相关的图表也随之变化,形成一张新的图片。示例中除右下角图表外,其他图表均与过滤器进行关联。

提示
- 当图表有多个日期维度字段时,支持将多个日期维度字段与日期粒度进行关联。
- 如果日期粒度过滤器没有设置默认值,虽然将图表与日期粒度设置关联,但是此时图表并没有和日期粒度选项关联,因为不知道与哪个日期粒度关联。
- 日期粒度过滤器不需要进行数据源的配置。