指标分析看板
指标分析看板为业务指标量身打造的分析看板。拖拽指标就可形成看板,通过点选对指标分析图表进行配置,整个过程简单易上手。分析人员根据业务分析场景制作图表,无需对指标的数据进行再次加工处理。
指标分析是为业务指标定制的看板,所以本章提及的指标均指业务指标,不涉及原子指标。
看板状态
看板包含预览态和编辑态,两种状态下支持功能不同。
编辑态: 编辑态主要是对看板进行编辑,包括新建、修改、删除指标分析图表,设置指标图表展示数据。
预览态: 预览态主要是查看分析看板。 预览态下不能编辑图表,但可以导出和刷新图表数据,调整图表展示信息。包括修改图表的指标,修改指标分析维度,修改过滤条件,修改图表类型,对图表进行排序,展示路径归因中关联指标的分析图表等。 在预览态下调整图表展示信息都是临时生效,当页面更新时,看板恢复到原始状态。

看板创建示例
下面通过一个简单示例了解看板创建流程。
创建看板前置条件:
- 指标分析人员创建看板时,需要有可分析的指标,那指标如何来?
看板创建流程:
1.在指标分析模块中点击开始分析,进入一个空白的分析看板。 
2.在空白看板中可以点击右上角的“+”添加指标,可以搜索指标,或通过分组筛选指标,支持一次添加多个指标。 
3.依次添加指标,调整图表大小。对每个指标图表进行设置,包括设置指标分析维度、指标展示图表、指标过滤条件。 如果图表需要多个指标,可添加多个指标进行对比分析。 
4.当所有图表设置完成后,点击看板过滤器,设置过滤器的信息。 包括系统内置的时间公共过滤器和用户自定义的维度过滤器依据业务场景对图表进行设置。示例中对图表进行数据过滤,设置了公共时间过滤器,同时添加了维度地区过滤器。 
5.点击右上角保存按钮,输入看板名称,退出看板编辑态,进入看板预览态。
6.在预览态可以设置筛选条件,查看不同业务场景下的看板,也可以对指标图表进行单独设置,但这些都是临时状态,当页面刷新时,指标看板恢复到最初状态。 
上述步骤介绍了如何创建指标看板,其中指标图表的设置部分请参考指标图表配置中的详细介绍。
指标图表配置
指标分析图表支持设置过滤条件、指标分析维度、切换不同展示图表,使同一指标可以展示不同业务数据信息。
设置过滤条件
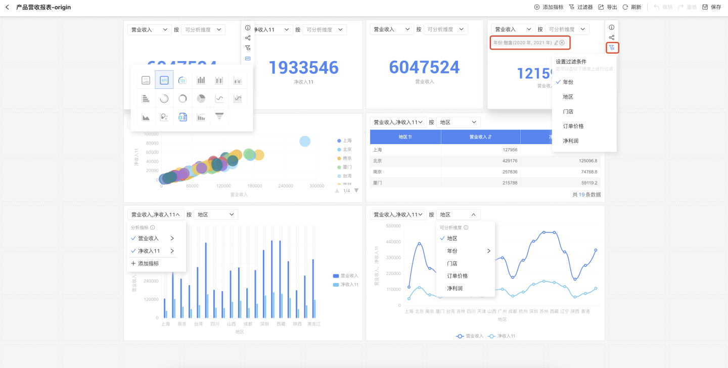
图表支持设定过滤条件,形成特定条件的业务指标图表。首先点击图表右侧的过滤按钮,然后选择需要过滤的字段,在弹窗中编辑过滤条件,设置是否在图表中展示过滤条件。
过滤条件可通过设置是否展示在图表上方,当有多个过滤条件时可通过滚动条查看过滤选项。

提示
在看板预览态下支持修改指标图表过滤条件,但是当看板页面刷新时图表恢复到默认的设置状态。
指标分析维度
指标通过图表展示时,可设定维度信息,展示维度对指标的影响,设定维度后系统自动推荐维度最佳的图表样式。

指标图表支持设定多个维度信息,维度的勾选顺序即展示顺序,勾选顺序不同,图表展示的也不同。 如图所示,两个图表都设定品牌、活动日期两个维度,因选择顺序不同,展示的业务场景也不同。

提示
在看板预览态下支持修改指标图标的分析维度,但是当看板页面刷新时图表恢复到默认的设置状态。
切换图表类型
指标拖入画布区会生成图表,默认的图表是系统推荐的,如果默认图表类型不符合展示需求,可以点击图表按钮,在下拉的列表中选择合适的图表类型。

提示
切换图表时置灰的图表表示当前指标设置的条件不满足图表要求,不能使用该图表。 在看板预览态下支持切换指标图表进行业务分析,但是当看板页面刷新时图表恢复到默认的设置状态。
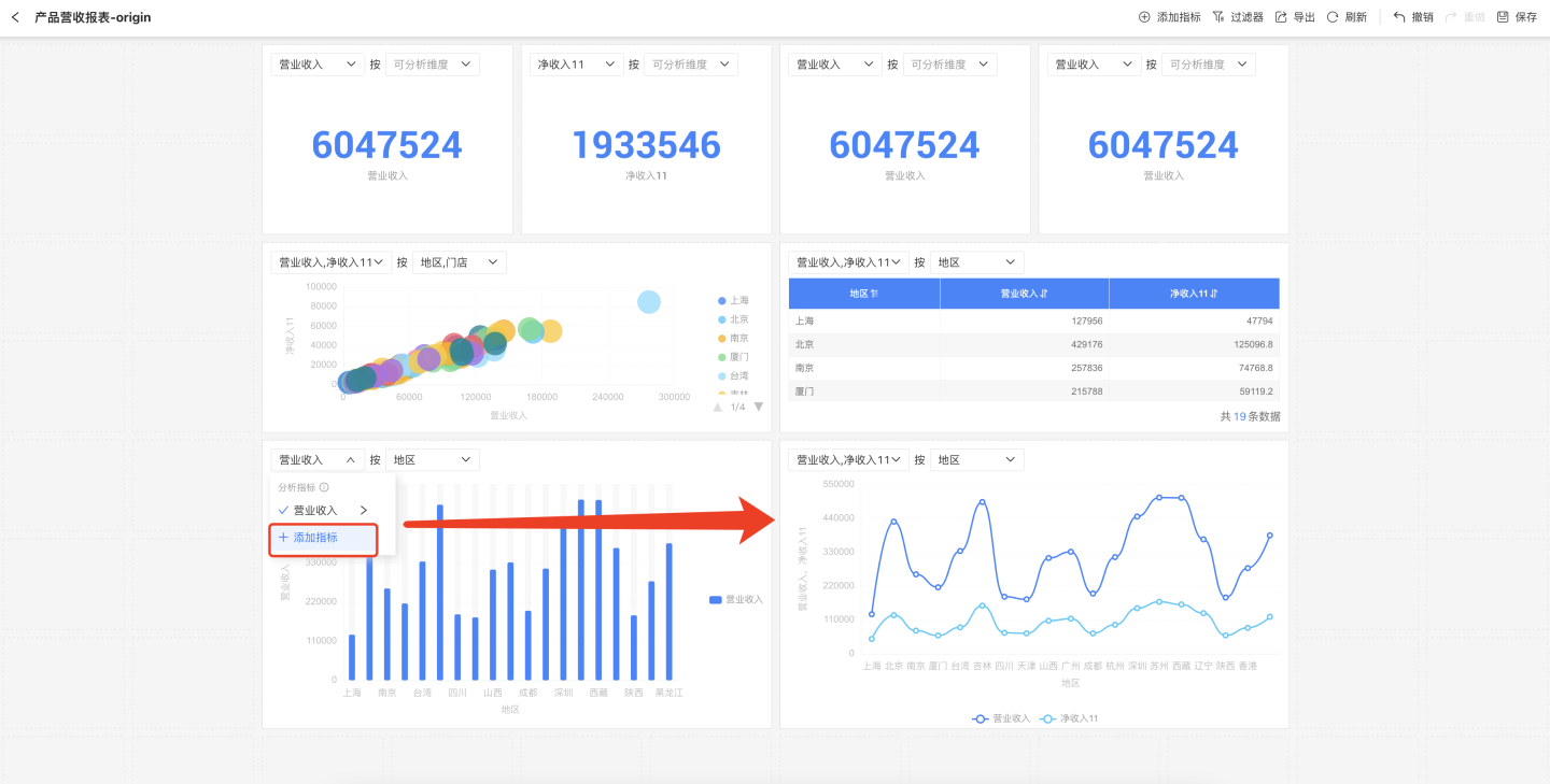
多指标对比分析
指标图表支持对多个指标进行对比分析。在指标图表上点击指标,在下拉框中选择添加指标,将多个指标添加到图表中进行对比分析。 
提示
仅支持相同数据集产生的不同指标进行对比分析,不同数据集产生的指标不能进行对比分析。
指标快捷同环比
业务指标可以使用快捷的同环比功能,在图表中展示指标的同环比信息。用户可以根据图表当前时间维度自定义展示同环比信息。同时,指标定义的时间轴与看板的公共时间过滤器会自动联动,方便快捷的获取不同时间周期的指标变化。

提示
业务指标中必须包含时间维度字段并设置时间轴信息才能使用快捷同环比功能,否则的话设置的同环比显示为 null,没有计算结果。
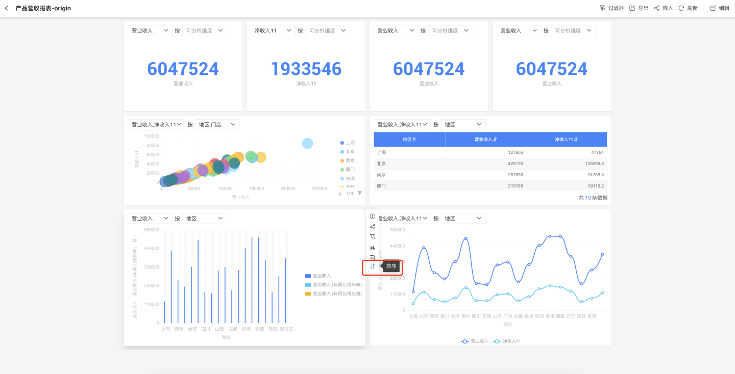
图表排序
当指标分析图表是柱状图、饼图、环形图这三类图表时,可以对图表进行排序,支持升序、降序、原顺序三种排序方式。 
路径归因分析
如果业务指标设定了路径归因,在指标图表分析时可以通过路径归因,将所有关联的指标一同进行图表展示。

提示
如果业务指标创建时没有设置路径归因,那么在指标图表三点菜单中不出现路径归因操作按钮。
看板过滤器
看板中每个图表支持添加过滤条件,对指标数据进行过滤。此外,整个看板也支持添加过滤器,对看板内所有图表进行过滤。看板过滤器包含系统内置的公共过滤器和自定义维度过滤器。
内置的公共过滤器
看板内置了公共日期过滤器,可对看板内所有设置时间轴的业务指标进行过滤,未设置时间轴的业务指标不受该过滤器影响。
日期公共过滤器由操作符和日期值组成。操作符包括“等于”、“在...之间”,“是”三个组成。
- “等于”是所有指标的时间轴等于所选择的日期,支持秒、分、时、天、天(跨周)、天(跨月)、周、月、月(跨年)、季度、季度(跨年)、年。
- “在...之间”是所有指标的时间轴在所选择的日期范围内,支持秒、分、时、天、周、月、季度、年。
- “是” 包含了本年、本季度、本月、今日四个日期快捷方式。

自定义维度过滤器
除了公共的时间过滤器外,系统支持自定义维度过滤器,可以添加业务指标中的维度信息作为过滤器。 如图所示,点击图中“+”显示看板中所有维度信息,选择需要添加的业务指标的维度,设置过滤选项。

提示
自定义维度过滤器只对维度对应的业务指标的图表生效,对其他业务指标图表不生效。
看板页面布局
指标分析看板图表布局是碰撞模式。每个图表独立占有画布的位置,不与其他控件共享位置,图表垂直方向上自动上移,紧挨其他控件。移动图表可以将其他图表挤压离开原有位置。删除图表时,下方的图表会自动上移。 
提示
如果看板内已经存在图表,新建图表会放置在当前画布已绘制区域中剩余的最大空白区域。
看板页面功能
看板支持刷新、导出、撤销/重做等操作
- 刷新:刷新图表的数据。
- 导出:导出看板中图表的数据。
- 撤销/重做:看板创建过程支持撤销和重做。