参数控件
参数可以通过参数控件参与仪表盘布局。像过滤器一样,参数控件可以调节参数值从而使仪表盘中的图表随着变化,展示不同的内容。 
参数控件分为局部参数控件和应用参数控件,两者控制范围不同,局部参数控件仅控制当前仪表盘内相关图表,应用参数控件可以控制应用内所有仪表盘中的相关图表。
局部参数控件
创建参数控件
下面介绍如何创建一个局部参数控件。
使用参数控件前,请参考参数新建参数。
在仪表盘中点击
新建参数控件->参数控件图标,在仪表盘中添加一个参数控件。
从左侧
参数列表中选择一个参数拖入参数配置区,仪表盘中就会显示参数形式的过滤器。参数只可以单选,因为参数只能有一个当前值。
参数控件支持修改参数默认值,勾选自定义默认值即可修改。

切换到
样式标签,对参数控件进行各种样式的设置。
完成上述步骤,参数控件创建完成。如果调整参数值图表内容没有发生变化,可能是因为图表与参数没有关联。
参数关联
参数与图表进行关联,才能通过参数控件来控制图表内容。常见的关联方式有以下两种。
图表创建前关联
图表创建前关联,指的是创建图表的数据集中使用了参数。 如数据集在数据集创建、行权限设置、新建字段、新建指标时使用参数,那么图表创建后,已经与该参数建立关联,调整参数控件时,该图表内容随之变化。
图表创建时关联
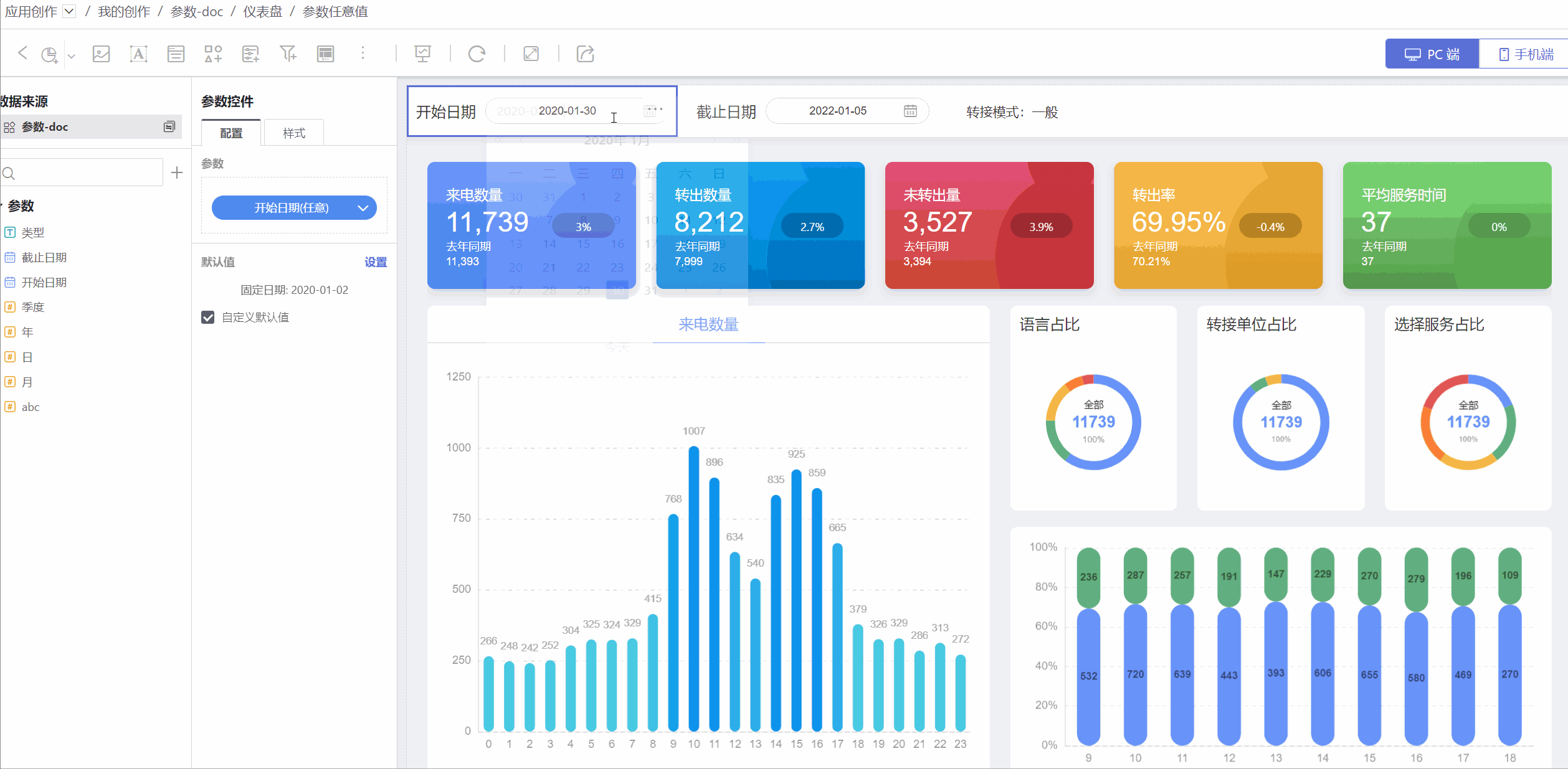
如果创建图表的数据集没有使用参数,那么可以在创建图表过程中通过图内过滤器将该图表与参数关联起来。 如图所示,在来电开始时间的过滤器中,使用参数表达式进行过滤,这样将参数图表关联起来。 参数控件变化时,过滤器的值发生变化,从而影响图表的显示。 
参数控件类型
参数控件类型包含普通参数控件、日期范围参数控件以及树形参数控件。
普通参数控件可适用文本、日期、数字类型的参数控件,一次只能拖入一个参数,通过参数值控制图表数据展示。
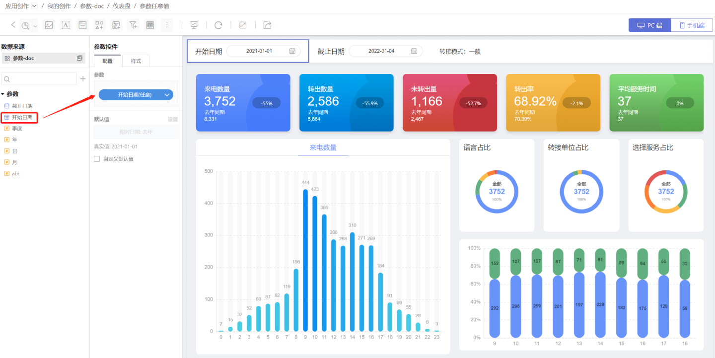
日期范围参数控件支持拖入两个日期参数,使用两个日期参数形成的日期范围值控制图表数据展示。日期范围参数会自动校验,确保后面的参数值大于前面的参数值。 如图所示,仪表盘展示
开始日期和截止日期之间的数据,使用日期范围参数控件拖入开始日期、截止日期参数,系统会自动对截止日期参数进行限制,使其只能选择大于等于开始日期的数值。

6.2 版本更新
日期范围参数控件支持「自定义默认值」配置项,针对单个控件可独立设置默认值,不受参数本身默认值的影响。
- 树形参数控件适用于一个控件来控制多个参数,并且多个参数之间是有层级关系的情况。例如
公司包含部门,部门包含员工;或者地区包含省份这样层级结构,让用户在选择参数控件的时候更方便定位到指定的选项。

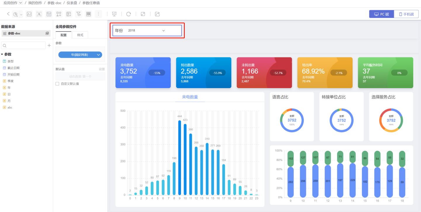
应用参数控件
应用参数控件的创建过程和局部参数控件一样。不同的是应用参数控件只能放在仪表盘顶部,以单个小卡片形式添加在顶部常驻的全局参数区域内,大小固定,不支持调节。展示样式也比较简单,不支持平铺方式,但是支持对颜色/边框/圆角/文字等进行设置。

侧边栏参数控件
当仪表盘画布内空间比较紧张时,可以将参数控件移动到侧边栏。 此时参数控件不支持样式的修改。 
侧边栏参数控件支持移动画布中,此时需要重新调整控件在画布内的位置和控件样式。
提示
局部参数控件和应用参数控件都支持移动到侧边栏。
参数控件关联
当多个参数使用同一数据集中不同字段做参数动态允许值时,这些参数之间是有联动关系的。 在全局设置中拖动参数控件,建立层级关系,当父级选项变化时,子级选项跟随变化。 
提示
只有参数的允许值是动态列表时才支持建立关联。
参数控件应用场景
参数控件可以实现以下场景。
场景1
参数控件可以实现显示 A 字段,但是实际发生作用是 B 字段的能力。参数支持配置值和显示值,在动态列表中可以把 B 字段配置为值,把 A 字段配置为显示值。这样参数控件中展示的是显示值(A 字段),实际进行筛选的是值(B 字段)。
场景2
一个参数控件控制不同数据集创建的图表。参数可以灵活地与图表进行关联,所以可以轻松地控制不同数据集创建的图表。
参数使用注意事项
同一个参数的参数控件在一个仪表盘中只能出现一次,所以使用参数控件时需要注意:
- 同一个应用中,同一个参数的参数控件不可能既成为应用参数控件,又成为局部参数控件。
- 同一个仪表盘中,同一个参数的参数控不能同时出现在仪表盘和容器中。